The Sanson Community Committee is a voluntary group of elected residents that liaise with local government, residents and businesses to improve Sanson. Our meetings are on the second Thursday of each month at the Sanson Hall at 7PM. Visitors are welcome.
Free playground, toilets, public notice board and sanson-free-wifi
Sanson Free WiFi is supplied to residents and visitors by The Sasnon Community Committee and local businesses and residents.
The free wifi is avaiable in these areas as long as you have direct line-of-sight to a transmitter.
When you're within range, this will pop up on your phone or computer - if it doesn't, go to your Wireless Settings and choose "sanson-free-wifi". A page will display on your device where you can click "Continue to the Internet". Once clicked you'll have full internet access. No personal information is requested.

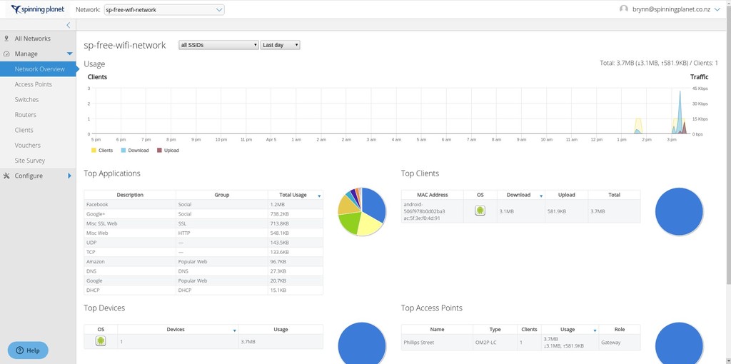
No personal data is collected by this service. Here's an example of our Administration panel that just shows general statistics to help monitor the service. Spinning Planet presently manages the system and is an ethical business and respects your privacy and security:
Feilding-Rangitikei Herald
interview, August 17th, 2021
Interview with Jesse Mulligan
Radio NZ, August 18th, 2021: 1:40PM

UPDATE - August 24th, 2023: Sanson now has a Weather Station too. View real-time stats here.
UPDATE - January 9th, 2023: Have had lots of issues with the Spinning Planet's sanson-free-wifi router going down regularly. Probem is now solved and I've increased download speed to 10 Mbits for the next month as compensation for it taking so long. Sorry for the inconvenience.
UPDATE - November 20th, 2022: The wifi units in Sanson are now end-of-life. Don't worry, they still work but now I'm working on upgrading thier firmware and migrating them to Open Source technology that will allow me to add more transmitters and features. Everything still works but there will be intermitant outages as I test. I'll only do this when there are few users using the system. Remember, sanson-free-wifi is "best effort". There is no garauntee of connection.
UPDATE - September 22nd, 2022: We're experiencing issues. I wil be replacing hardware over the next few days to make it work again. The only reliable Access Point is at Viv's Kitchen.
UPDATE - May 7th, 2022: Sanson now also has a free Satellite Base Station that is offered for free to Universities and researchers. See real-time stats here showing which satellites are connecting.
UPDATE - March 10th, 2022: Turangi has been approved funding to install 4 new antennas to increase their coverage.
UPDATE - January 27th, 2022: We supplied the gear so Turangi could have free wifi to. Find out more.